指标管理
指标平台实现对指标的生命周期管理和统一规则,构建指标标准
指标资产化
指标平台可将各种业务指标形成体系沉淀其中,并逐渐形成资产
指标灵活配置
指标平台支持数据源灵活配置,对指标体系涉及的所有数据源做统一管理;支持数据模型的模型自定义
指标规范共享
指标平台为企业规范指标,统一指标口径,便于后续指标共享和应用
平台高性能
指标平台支持数据并行计算来保证数据落地的高效性
平台可靠性
指标平台所有的指标数据全部持久保存在数据库之中,不会因为用户的错误操作而导致数据丢失
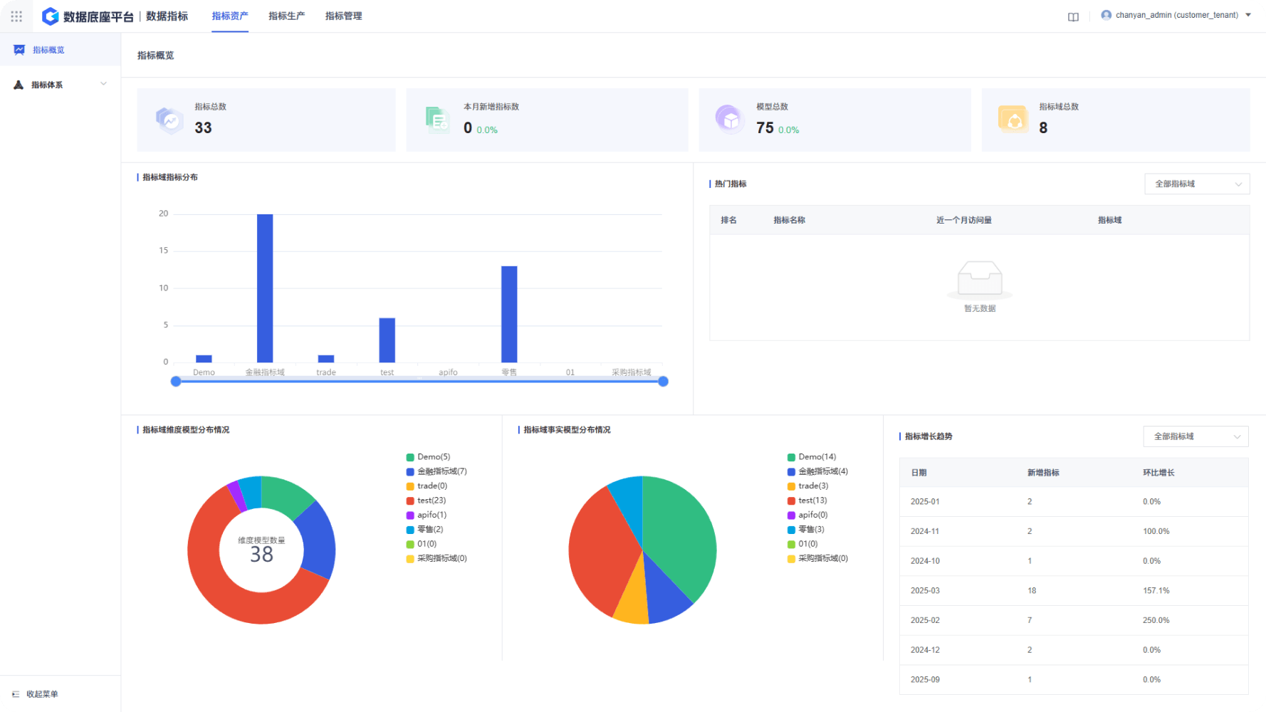
提供指标资产的智能概览与多维查询,构建企业统一的指标数据资产库。支持全部指标与我的指标两种视图,全面满足各类业务分析需求。

支持原子指标、衍生指标和业务限定所需模型的自定义创建。包括维度模型和事实模型,维度模型和事实模型具有逻辑创建和物理创建两种创建方式。

派生指标是由原子指标、时间周期、修饰词构成,用于反映企业某一业务活动在指定时间周期及目标范围中的业务状况。例如,某企业近一周上海地域的销售金额。

携手科杰科技,构建AI-Native时代 Data&AI 一体化平台