简单易用
支持SQL、拖拽方式快速创建服务API,三分钟即可完成API生成
高性能、高可靠
提供高性能高可靠的服务,用于承载大规模大流量的API访问
全生命周期管理
涵盖API的创建、配置、修改、测试、上线、运行和下线的完整生命周期管理功能
安全可靠
采用安全可靠的认证方式,可使用 TOKEN、AK/SK等方式进行认证
流量控制
提供精确的流量控制,秒级请求过滤和控制,避免突发高流量导致服务过载
实时监控
实时监控API服务运行情况,可直观的查看各项监控指标提供多维度视角
可查看API的基本信息、请求参数信息、授权信息、策略信息以及API用途描述和测试API。

提供API的完整生命周期管理,包括创建、维护、发布、运行、监控、下线等。

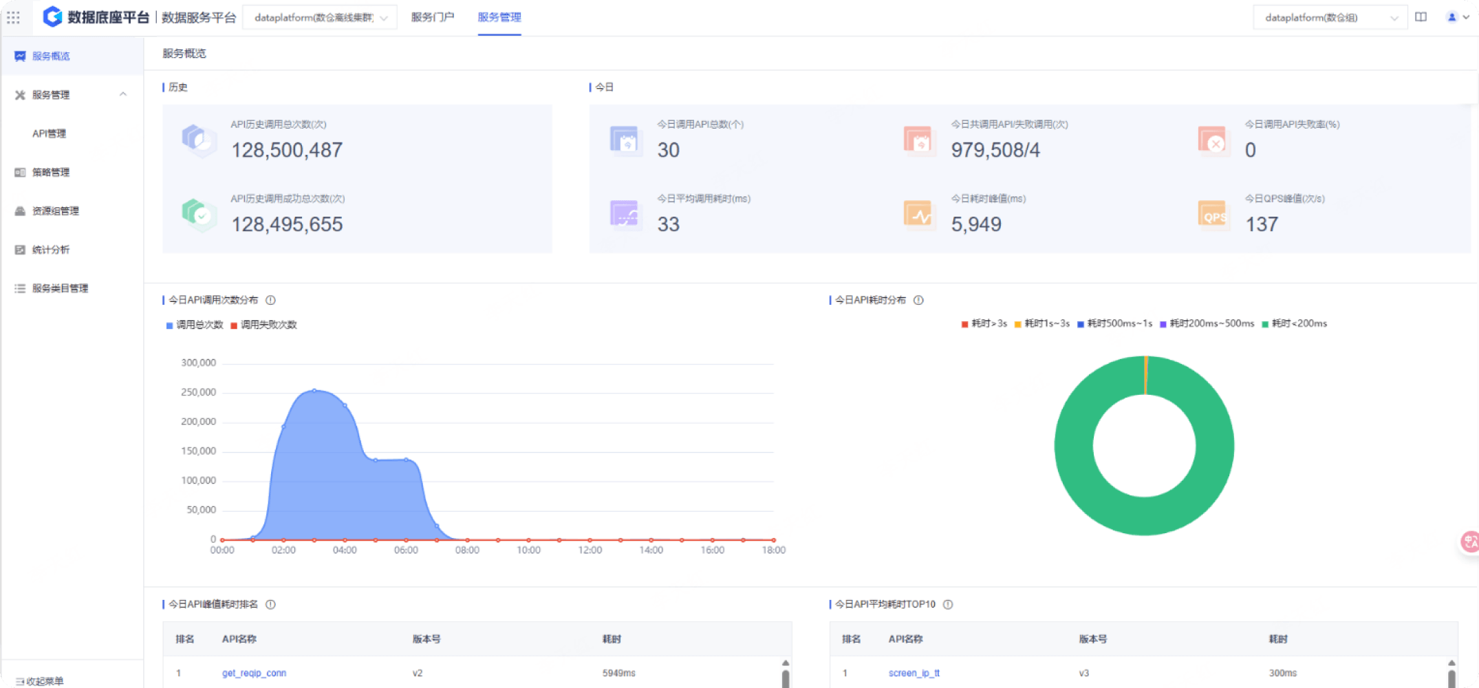
可视化监控可以直观的查看各项监控指标。提供多维度视角,用于流量分析和错误分析等。

携手科杰科技,构建AI-Native时代 Data&AI 一体化平台